DigitalAPI is built for multi-gateway enterprises, delivering analytics that work across platforms, teams, and API lifecycles, giving a 360 view of your API estate in one dashboard.

Provide consistent analytics across multiple API gateways, regions, and environments without fragmented dashboards.
%20(2).png)
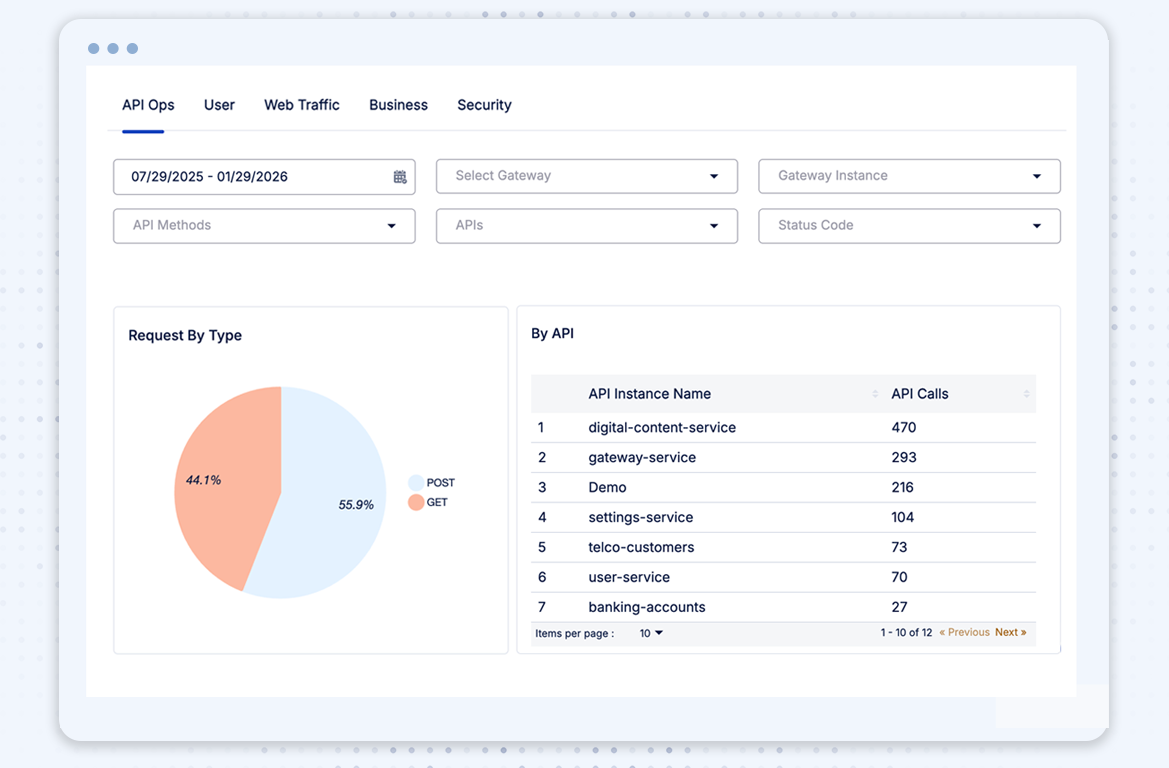
Choose gateway instances, API methods, status codes, and more, and get in-depth dashboards as per your requirements
Connect how an API is defined and governed with how it is used in production to turn runtime metrics into meaningful, actionable insights.
Track API usage against business KPIs to understand which APIs drive value, where to invest, and what to deprecate.
.png)

.png)

.png)

.png)

Move beyond isolated metrics and gain the context teams need to operate, govern, and scale APIs with confidence.
0
1
1
00
4
3
%
Visibility across all the APIs from within the organization
4
5
9
8
9
8
%
Reduction in security breaches with proactive tracking and upto date data
